gabat Opublikowano 26 Lutego 2019 Opublikowano 26 Lutego 2019 Czy ktoś robił test przy pomocy aplikacja Tacx i też tak ma? Z chwilą rozpoczęcia 20 min testu prędkość spada do ~ 11 km/h. Przed testem jest ok 20 - 29 km/h. Nawet w fazie ochłodzenia jest dwadzieścia parę kilosów. 1 - Jeżeli tak ma być to nie rozumiem czemu ma to służyć? 2 - Jak interpretować wynik?
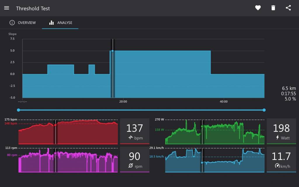
Gość Opublikowano 26 Lutego 2019 Opublikowano 26 Lutego 2019 (edytowane) Z tego co widzę, mniej więcej w tym samym momencie zwiększyło się nachylenie i zacząłeś jechać "pod górę", co jest rozsądne, bo w realnych warunkach też nie robiłbyś przecież testu FTP na zjeździe. Zawsze test robi się na takim nachyleniu, gdzie trzeba włożyć choć trochę wysiłku. Jak jest podjazd, to naturalne, że prędkość spada. Nie ma tu ona zresztą za wiele do rzeczy, bo tu chodzi o generowaną moc od tego momentu, a nie o rozwijaną prędkość. Edytowane 26 Lutego 2019 przez Gość
gabat Opublikowano 26 Lutego 2019 Autor Opublikowano 26 Lutego 2019 37 minut temu, Łabędź napisał: Z tego co widzę, mniej więcej w tym samym momencie zwiększyło się nachylenie i zacząłeś jechać "pod górę", co jest rozsądne, bo w realnych warunkach też nie robiłbyś przecież testu FTP na zjeździe. Zawsze test robi się na takim nachyleniu, gdzie trzeba włożyć choć trochę wysiłku. Jak jest podjazd, to naturalne, że prędkość spada. Nie ma tu ona zresztą za wiele do rzeczy, bo tu chodzi o generowaną moc od tego momentu, a nie o rozwijaną prędkość. Dzięki, czyli jest funkcja apki. Ja w ogóle zignorowałem ten podjazd i myślałem, że apka oszalała, bo przecież jedziemy w domu, na podłodze, na płaskim ...
Gość Opublikowano 27 Lutego 2019 Opublikowano 27 Lutego 2019 W domu, po płaskim, ale tak de facto ngdzie przecież nie jedziemy. A symulujemy jazdę, o to chodzi w trenażerach. I od momentu testu właściwego, czyli gdy kończy się "rozgrzewka", apka odpala symulację wzniesienia, bo taka jest w zasadzie prawidłowa metodologia badania FTP.
husky1987 Opublikowano 17 Marca 2020 Opublikowano 17 Marca 2020 Witam. Mam pytanie jak ustawić test ftp na stronie https://cloud.tacx.com/#/dashboard Na stronie jest zakładka Create workout i FTP czy jest to?
Rekomendowane odpowiedzi
Jeśli chcesz dodać odpowiedź, zaloguj się lub zarejestruj nowe konto
Jedynie zarejestrowani użytkownicy mogą komentować zawartość tej strony.
Zarejestruj nowe konto
Załóż nowe konto. To bardzo proste!
Zarejestruj sięZaloguj się
Posiadasz już konto? Zaloguj się poniżej.
Zaloguj się